Time in Status: How to measure in Jira?

By Admin on 13/06/24 00:00
Last updated on 1/16/26 5:08 PM

What is Time in Status and why do you need to measure it?

You might be using Jira to manage all kinds of processes. Software Development, ITSM, and Project Management are only a few. There is always room for improvement and when you need to improve a process workflow, the starting point is always “Time in Status”. In other words, the first thing you need to see is how much time your issues spend on each status.

What are my options to measure Time in Status in Jira?

The raw data to create such a report is available in each Jira issue’s history. You can open an issue and check the History tab to see all the changes an issue went through. Unfortunately, this doesn’t automatically translate into a ready-to-use report.

Your first option is to try calculating Time in Status yourself. After all, you can access the raw data. On Jira Server and Jira DataCenter, you can access the Jira database to get the change history. On Jira Cloud, you can get roughly the same data through the REST API. I have to warn you, in both cases, the calculation is harder than it looks and expensive to maintain.

For a ready-to-go solution, you can use a marketplace app that will give you such reports instantly. One of those apps is Timepiece (formerly Time in Status) by OBSS. Timepiece is the oldest and most capable Time in Status app in the Atlassian Marketplace.

How can Timepiece help me measure Time in Status in Jira?

Timepiece offers a variety of report types. The most used one and a direct match to the topic of this article is Status Duration.

Status Duration report simply shows how much time each issue spent on each workflow status. You can also combine the duration of multiple statuses into a single column to define custom metrics such as Issue Age, Cycle Time, Lead Time, Resolution Time, etc.

Status Duration Report with Status Columns
Sttus Duration Report with Consolidated Columns for Lead Time and Cycle Time Metrics

Status Duration report is perfect for identifying bottlenecks in your process. You can also use this report to measure block times.

Another useful report type in this regard is Assignee Duration. This report type works similarly to Status Duration but instead of status times, it shows assignee times. In other words, it shows how much time each issue spent on each assignee.

Assignee Duration Report with Assignees as Columns

Assignee Duration report type is useful to identify bottleneck users. Which users can’t keep up with the work assigned to them and issues keep piling up before them? (The perfect example of this is manager approvals.)

Custom Calendars

When you start working on your workflows, you will quickly realize that not all days are equal. There are always weekends, holidays, and other non-working days. Include these days in your measurements and you will get misleading results.

To overcome this, Timepiece offers custom calendars. You can define your own calendars in Timepiece. Each calendar has its own working days, working hours, time zones, holidays, and even lunch breaks.

Calendar Panel showing a custom calendar with its own working days and hours

When a report is prepared based on a custom calendar, the time passed on non-working days and non-working hours will be excluded from your report.

Other Report Types

Status Duration and Assignee Duration are just two of the reports Timepiece has to offer. The app also has Group Duration, Status and Transition Use Count, Transition Date, and Time-Period reports.

Seeing The Big Picture

OK, you see the time spent on each status for each issue. Now what? How does this correlate to the big picture?

First of all, Timepiece has filter and sort features. Using these two, you can easily find the issues that spent the longest/shortest time in a status.

Filter Panel filtering issues with Lead Time longer than 1 days

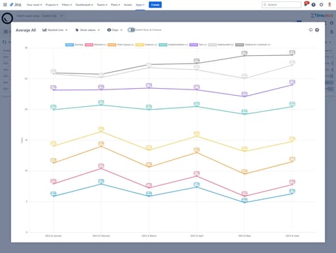
Even better, you can have Sum, Average, or other statistical reports. For example, you can see the total time spent in a status (per project, component, customer, vendor, etc) and how it sums (yearly, monthly, weekly, daily, etc.) Similarly, you can get the average time of a metric and see how it trends over time (yearly, monthly, weekly, daily, etc).

A Status Duration report showing total times (Sum) grouped by Vendor custom field
A Status Duration report showing average times grouped by the year and month of created_date

Can I get charts?

Sure, you can visualize any report using one of the available chart types.

Stacked Column Chart
Clustered Bar Chart
Line Chart

Can I have these reports on Jira Dashboards?

Yes, Timepiece has Jira Dashboard Gadgets. All report types can also be placed on Jira Dashboards, including charts.

Timepiece dashboard gadgets showing report tables and charts

Conclusion

Time in Status measurement is the starting point and main focus area of all process improvement efforts. Timepiece (formerly Time in Status) is a mature app that can handle large and complex use cases. To get more information, you can visit its Atlassian Marketplace Page or its Web Site.

You can see Timepiece in action by starting a 30-day free trial today. Timepiece is even free on the Cloud for up to 10 users.

Don’t take our word for it, see for yourself.

No Comments Yet

Let us know what you think