Jira Reporting for Non-Technical Teams: Marketing, HR, Finance

By Admin on 07/10/25 00:00
Last updated on 1/16/26 5:08 PM

Yes, you might think Jira is only a tool for developers. But, its some features are crucial for many non-technical teams too.

Doesn’t the finance department want to make data-driven decisions? Or, the marketing team’s thirst for a centralized system to track progress? What about HR’s need for better business processes, without endless email chains and spreadsheets? Jira can bring clarity and data-proven analysis for every corner of the business. To increase productivity, identify bottlenecks, and overcome the lack of visibility, Jira is a great tool for all.

In this piece, we will explain Jira’s reporting capabilities and how it can transform the raw data of daily work into a clear narrative of team performance, project health, and tangible business impact.

Better Foundation for Business Teams

To truly get what you want from Jira, you need to give what it wants first: data. Not just data, consistent, quality data. Just like human relations. People will be nice to you if you are nice to them. So, the better the data you enter the system, the better the Jira reports you get. Simple as that. That is especially critical for non-technical teams. A poorly configured Jira project, confusing workflows, and inconsistent data entry make your reports meaningless.

The Right Project Setup is Crucial

The first step toward clear reporting is choosing the right project template. The modern Jira platform is designed for all teams, including non-technical departments. For these business teams, Jira offers a library of purpose-built templates that provide a significant advantage, as they come pre-configured with relevant work types and workflows. Atlassian provides specific templates for a variety of business functions, giving teams a concrete and relevant starting point.

Marketing: Campaign management, Content management, Email campaign.

Human Resources: Recruitment, New employee onboarding.

Finance: Budget creation, Procurement.

Design: Asset creation, Web design process

Sales: Lead tracking, Sales pipelines

Legal: IP infringement, Legal service management.

Create Well-Structured Workflow for Your Team

A common pitfall for business teams is adopting overly complex workflows inherited from software development counterparts, which can be a significant source of confusion and frustration. The most effective approach is to map the team’s real-world process and create a simple, intuitive workflow with a minimal number of statuses. The goal is to make updating a task’s status a natural part of completing the work, not a managerial burden.

Example Marketing Content Workflow: Idea → Drafting → In Review → Approved → Published. 

Example HR Recruitment Workflow: Application Received → Screening → Interviewing → Offer Made → Hired.

Example Finance Approval Workflow: Submitted → Manager Review → Finance Approval → Paid.

Jira Reporting for Your Business Teams

You can trust Jira for your business team. Here is how its reporting capabilities can help your department to track KPIs, build an effective dashboard, and increase team performance.

Marketing Team

Marketing teams work on numerous initiatives, from multi-channel campaigns to content creation and event planning. Jira can centralize these efforts, providing better visibility into progress and performance.

Here are some common marketing use cases in Jira:

Campaign Management: Tracking all deliverables (e.g., ad copy, landing pages, emails, blogs), deadlines, and cross-team dependencies for a marketing launch.

Content Creation Pipeline: Using a Kanban board to visualize the content lifecycle from Idea and Drafting to Published.

Event Planning: Managing all tasks, vendor coordination, and deadlines for both virtual and in-person events.

Key Marketing KPIs to Track in Jira:

Throughput & Velocity: How many content pieces or campaign tasks are completed per week or month? This can be tracked using the Created vs. Resolved Issues Report to understand team capacity and output.

Cycle Time: How long does it take for a blog post to go from ‘Drafting’ to ‘Published’? Cycle Time, visible in reports like the Control Chart, is crucial for identifying bottlenecks, especially in lengthy review and approval cycles.

Workload Distribution: Is work distributed evenly across the team, or is one person consistently a bottleneck? This can be visualized with a Pie Chart or Issue Statistics gadget grouped by Assignee. 

Human Resources

HR teams manage sensitive and process-driven work that spans the entire employee journey. Jira and Jira Service Management provide the structure, automation, and security needed to handle these workflows efficiently.

Here are some common HR use cases in Jira:

Recruitment Pipeline: Using a board to track candidates through each stage, from application to offer acceptance.

New Hire Onboarding: Employing a standardized issue template with automated sub-tasks for HR, IT, and hiring managers to ensure a seamless and consistent day-one experience for every new employee.

HR Service Desk: Using Jira Service Management to manage and track employee requests for benefits, payroll inquiries, and leave, complete with service-level agreements (SLAs) and satisfaction reporting.

Key Human Resource KPIs to Track in Jira:

Time-to-Hire: What is the average number of days from when a job is posted to when an offer is accepted? This can be calculated using the Resolution Time Report on recruitment issues.

Onboarding Progress: What percentage of onboarding tasks are completed by a new hire’s start date? This can be tracked with a dashboard gadget showing the status of all open onboarding issues.

Request Volume & CSAT: How many requests does the HR team handle per month, and what is the average employee satisfaction score? These metrics are available out-of-the-box in Jira Service Management reports.

Finance

Finance teams operate in a world of deadlines, approvals, and compliance. Jira provides an auditable, transparent system for managing requests and processes, ensuring that nothing falls through the cracks.

Here are some common finance use cases in Jira:

Procurement & Purchase Requests: A structured workflow for submitting, approving, and tracking company purchases, providing a clear audit trail.

Financial Closing Process: Using a Jira issue with a checklist of sub-tasks to manage the month-end or quarter-end closing process, ensuring all steps are completed and signed off.

Budget Tracking: While native Jira has limitations for comprehensive financial management, it can be used for basic tracking by creating custom fields to tag expenses against projects or departments.

Key Finance KPIs to Track in Jira:

Approval Cycle Time: How long does a purchase request take from submission to final approval? This can be measured with the Average Time in Status gadget to identify delays in the process.

Request Volume by Department: Which departments are submitting the most purchase requests? This can be visualized with a Pie Chart gadget based on a ‘Department’ custom field.

Compliance Task Adherence: What percentage of recurring compliance-related tasks are completed on time? This can be tracked using saved filters and dashboard gadgets that monitor due dates.

Beyond the Basics: Choosing the Best Jira Reporting App

While Jira’s built-in reporting is powerful for day-to-day tracking, teams that are serious about data-driven decisions often hit a ceiling. The native tools, though functional, can present challenges for non-technical users. Key limitations include a limited set of chart types, minimal visual customization, and difficulty performing complex calculations, like time in status, without workarounds.

When your reporting needs grow beyond these native capabilities, the Atlassian Marketplace becomes an essential resource.

Supercharge Your Insights with the Atlassian Marketplace

The Atlassian Marketplace is a trusted ecosystem of third-party applications that integrate seamlessly with Jira to extend its functionality. For reporting, these apps transform Jira into a true business intelligence platform by providing user-friendly interfaces, a wider variety of chart types, and advanced analytical capabilities that are simply not available out of the box.

These tools solve several key problems:

Ease of Use: Many reporting apps are built with non-technical users in mind, offering drag-and-drop interfaces that don’t require knowledge of JQL.

Advanced Visualization: Apps provide extensive customization for colors, labels, and chart types, allowing teams to create engaging, easy-to-read dashboards for stakeholders.

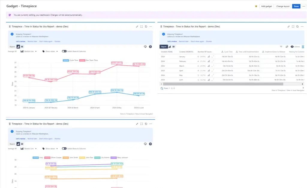
Complex Metrics Made Simple: One of the most critical KPIs for process efficiency is Time in Status, which measures how long issues remain in each workflow stage (e.g., “In Review” or “Pending Approval”). Tracking this metric is vital for identifying bottlenecks, but it is notoriously difficult with native Jira reports.

For teams focused on process optimization, dedicated reporting apps are the most effective solution. Tools like Timepiece – Time in Status for Jira, for example, are specifically designed to calculate and visualize these crucial metrics. They allow managers in marketing, HR and finance to accurately measure approval cycle times, identify delays, and generate detailed performance reports without complex configurations. With Timepiece, teams can turn raw data into actionable insights for process improvement.

No Comments Yet

Let us know what you think